Questions? We have answers.

Risk overview dashboard: Overview (GL)

Summary

The Risk overview dashboard provides a summary of transactional risk. For every entry, a collection of control points produces a risk score (the aggregate of its control point scores).


Go to the Risk overview tab

  1. Select the logo in the MindBridge sidebar
    You will go to the Organizations page.
  2. Select View in line with the desired organization, or click anywhere in the organization row. 
    You will go to the Engagements page.
  3. Select View in line with the desired engagement, or click anywhere in the engagement row. 
    You will go to the Data page for that particular engagement.
  4. Select View Analysis on the desired analysis.
  5. Within an analysis, select Risk overview.*

*Note: This is the default landing tab within accounts payable and accounts receivable analyses.

Tip: If you are already in an analysis, open the Analyze ( Analyze menu icon ) menu in the sidebar, then select the name of the analysis you want to see and go to the Risk overview tab.


Overview

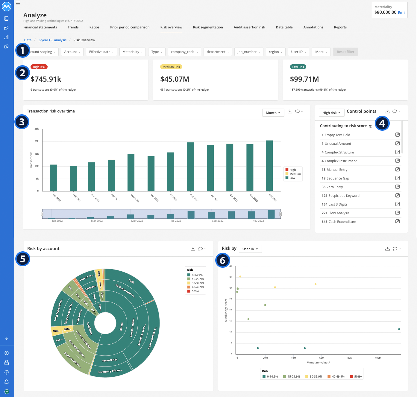
The Risk overview dashboard displays the following:

  1. Filters
  2. Risk summary tiles
  3. Transaction risk over time graph
  4. Control points table
  5. Risk by account graph
  6. Dynamic risk graph

Risk Overview Dashboard.png


Anything else on your mind? Chat with us or submit a request for further assistance.

Was this article helpful?